懂球帝app官网

新闻中心

NEWS CENTER

新闻中心 产品资讯 组态与PLC的通信连接

组态与PLC的通信连接

发布时间:2022-11-25

阅读量:51次

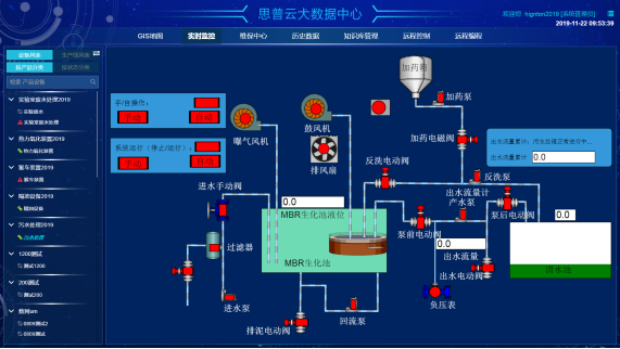
组态与PLC的通信连接
1)组态与PLC的通信连接

组态软件内嵌各种PLC驱动程序,用户只需按照设备配置向导选择PLC的类型,组态将自动完成相应驱动程序的启动,建立与PLC之间的通信。组态对外部设备的管理是顺利获得对逻辑设备名的管理来实现的,在数据词典中建立若干I/O变量,使之与PLC的数据寄存器之间建立通道,顺利获得这些I/O变量便可以读或写PLC的数据寄存器。

 组态

 2)组态各站点的网络配置
 

要实现组态的网络功能,除了具备网络硬件设施外,还必须对组态各站点进行网络配置。第一时间必须将所有进入网络的计算机设置成连网运行模式,取一个唯一的节点名,并且将它们的网络参数设置成一致,如包大小和查询频率等。然后是指定服务器和客户。网络配置的最终目的可以实现各站点之间的数据共享。

 组态设计

3)主控机监控软件的模块
 
主控机监控软件一般包含以下模块:主画面、报警画面、维护时间提示画面、用户参数设定画面、历史曲线画面和报表画面等。主画面中以图形显示各空压机的运行状况,实时动态显示各监测参数,并可以对空压机的运行进行相关控制;报警画面可以进行报警记录的详细查询;历史曲线画面中可以调出各监测参数的历史记录,以曲线形式形象地表示出来,可以向前查阅任意时段的历史记录;维护时间提示画面可以给予名各压缩机维护日记,便于用户维修和记录;用户参数设定画面根据用户不同需求自定义各压缩机参数,达到用户各种要求;报表画面可以进行历史报表和实时报表的查询、编辑和打印。

 
湖南懂球帝app官网智通科技有限公司自主HINET工业智能网关产品为工业企业给予从设备联网、PLC远程监控、PLC远程控制、PLC远程调试、PLC远程编程、PLC数据采集整体解决方案。思普云工业互联网大数据云平台专注于工业设备远程运维与管理,已在全国数万家企业应用。
前一篇:基于网关组态实现空压机远程监控系统 返回列表 下一篇:懂球帝app官网智通环境信息数据监测和采集解决方案

相关新闻

2024-04-08

PLC远程通信——打破信息孤岛,实现无缝对接

2024-04-01

PLC远程上下载——提升维护效率的新利器

2024-03-25

PLC远程控制——实现跨越时空的生产掌控

云平台应用案例

帮助企业低成本、高效率、专业化建立属于自己的工业互联网平台!

立即咨询